Zal verhoogde activiteit op het Ethereum (ETH)-netwerk een koersstijging aanwakkeren?

  • De activiteit op het Ethereum-netwerk schiet omhoog met een toename van 17,5% in nieuwe adressen, wat mogelijk duidt op een stijgende trend in de koers.
  • In de afgelopen week werden 166.320 meer ETH van exchanges gehaald dan gestort, wat suggereert dat deze coins niet snel zullen worden vrijgegeven voor verhandeling.
  • De meerderheid van ETH (ongeveer 54%) is in handen van particuliere investeerders, met slechts zes whale-adressen die elk meer dan 1% van het aanbod in handen hebben.
Promo

De netwerkactiviteit van Ethereum (ETH) is sterk toegenomen. Maar zal dit ook een positief effect hebben op de ETH koers?

De Ethereum koers staat aan de vooravond van een bullish breakout, met kansen op een bullish trendomkeer. Hiervoor moet ETH de belangrijke Fibonacci weerstand tussen $2.400 en $2.600 passeren.

Gesponsord
Gesponsord

De overgrote meerderheid van Ethereum-adressen zijn winstgevend

Meer dan 76% van de Ethereum-adressen zijn in the money bij de huidige koers van ongeveer $2.200. Slechts 22,5% van de ETH-adressen zijn out of the money, terwijl ongeveer 1,17% van de adressen zich op het break-even punt bevinden.

In the money betekent dat de adressen winst maken. Out of the money betekent dat ze een ongerealiseerd verlies hebben.

Ethereum In/Out the Money. Source: IntoTheBlock
Ethereum in/uit het geld. Bron: IntoTheBlock

Ethereum netwerkactiviteit stijgt

De activiteit op het Ethereum netwerk is de afgelopen zeven dagen sterk toegenomen. Het aantal nieuwe adressen in het ETH-netwerk is met ongeveer 17,5% gestegen.

Het aantal actieve adressen is zelfs met ongeveer 23% gestegen, terwijl het aantal Ethereum-adressen zonder ETH-saldo zelfs met ongeveer 74% is toegenomen.

Lees meer: Hoe Ethereum (ETH) kopen en alles wat je moet weten

Daily active addresses ETH
Ethereum dagelijks actieve adressen. Bron: IntoTheBlock

Het Ethereum netwerk groeit – het aantal adressen met ETH-saldi neemt toe

Het totale aantal Ethereum-adressen zit in een stabiele opwaartse trend. In de afgelopen 30 dagen waren er gemiddeld 102,72 miljoen ETH-adressen. Dat is meer dan twee keer zoveel als voor Bitcoin (BTC).

Gesponsord
Gesponsord

Lees meer: Hoe Ethereum (ETH) kopen met een creditcard: Een stap-voor-stap handleiding

Total Ethereum Addresses. Source: IntoTheBlock
Totaal aantal Ethereum-adressen. Bron: IntoTheBlock

Er was een overschot aan opnames op exchanges in de laatste zeven dagen

In de afgelopen zeven dagen werden er ongeveer 166.320 meer ETH opgenomen van crypto exchanges dan er werden gestort. Bovendien daalde het ETH-saldo van de gecentraliseerde exchanges in de afgelopen 24 uur met 139.150.

Dit suggereert dat deze ETH worden vastgehouden en niet worden vrijgegeven voor handelsdoeleinden.

Lees meer: Hoe cryptocurrencies evalueren met on-chain & fundamentele analyse

Ethereum Netflows. Source: IntoTheBlock
Ethereum Netstromen. Bron: IntoTheBlock
Gesponsord
Gesponsord

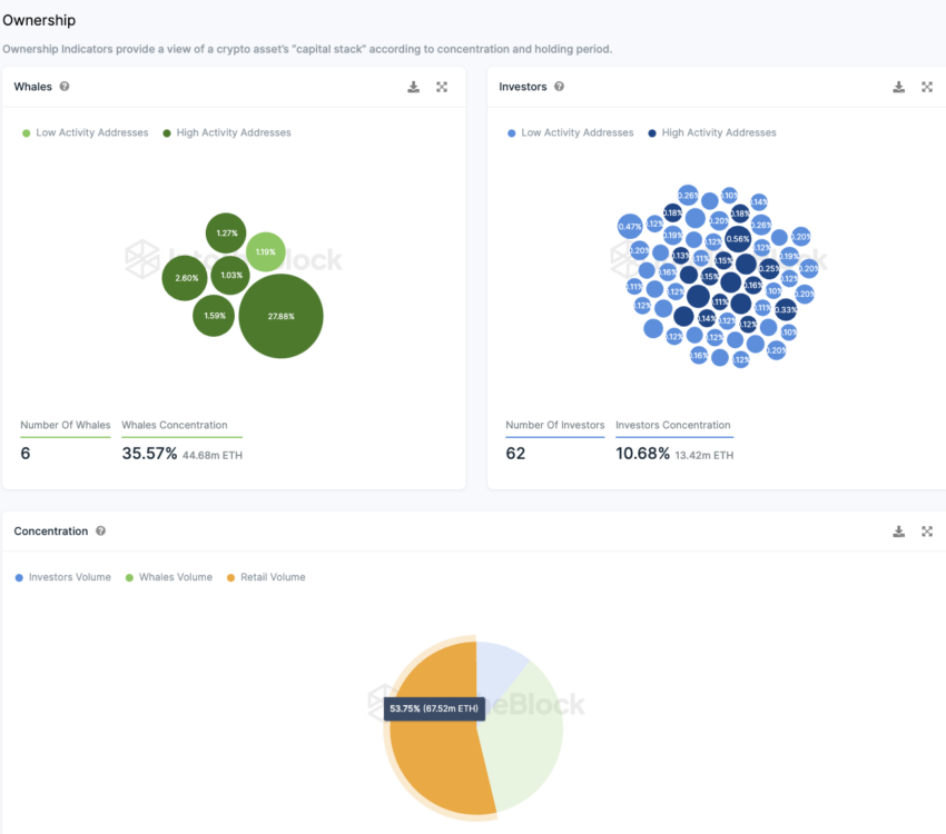
Meer dan de helft van de ETH-tokens zijn in handen van particuliere investeerders

De meeste ETH’s (ongeveer 54%) zijn in handen van particuliere investeerders. Dit zijn adressen die elk minder dan 0,1% van het aanbod in handen hebben. Er zijn slechts zes whale-adressen die elk meer dan 1% van het aanbod in handen hebben.

Samen vormen de wallets van whales ongeveer 35,6% van de tokenvoorraad, een sterk aandeel dus. Deze spelers hebben grote marktmacht.

Een relatief groot aantal 62 adressen hebben elk tussen 0,1% en 1% van de ETH-voorraad in handen. Samen hebben deze grote investeerders ongeveer 10,7% van al het beschikbare Ethereum in handen.

Ethereum Ownership Concentration. Source: IntoTheBlock
Concentratie van Ethereum-eigendom. Bron: IntoTheBlock

Heb je iets te zeggen over de netwerkactiviteit van Ethereum of iets anders? Schrijf ons of discussieer mee op ons Telegram-kanaal. Je kunt ons ook zien op TikTok, Facebook of X (Twitter).

Klik hiervoor BeInCrypto’s nieuwste Bitcoin (BTC) analyse .


Om de nieuwste analyse van de cryptomarkt van BeInCrypto te lezen, klik hier.

Disclaimer

Alle informatie op onze website wordt te goeder trouw en uitsluitend voor algemene informatiedoeleinden gepubliceerd. Elke actie die de lezer onderneemt op basis van de informatie op onze website is strikt op eigen risico.

Gesponsord
Gesponsord