De cryptocurrency exchange FixedFloat is het slachtoffer geworden van een tweede security lek, met een verlies van $2,80 miljoen tot gevolg.
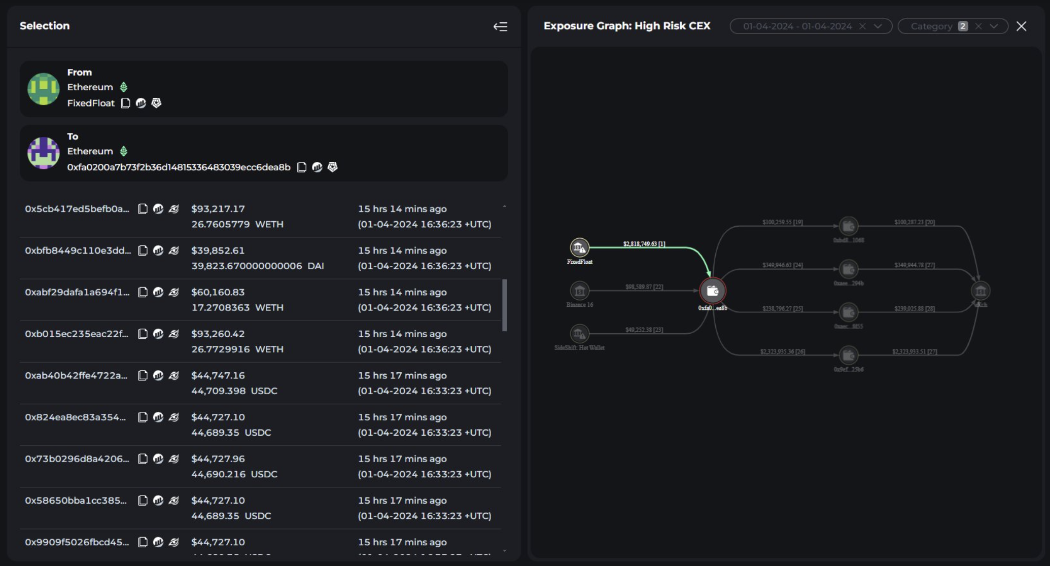
Blockchain forensisch bedrijf Cyvers luidde de noodklok en onthulde dat er verdachte transacties waren gedetecteerd, die leidden tot de terugtrekking van fondsen uit FixedFloat’s hot wallet op de Ethereum (ETH) blockchain.
Crypto Exchange FixedFloat Gehackt
Het incident bij FixedFloat, ontdekt op 2 april, betrof de overdracht van verschillende digitale assets, waaronder ETH, USDT, WETH, DAI en USDC, naar een dubieus adres. De kwaadwillenden zetten deze assets snel om in ETH via een gedecentraliseerde exchange (DEX) voordat ze in hun geheel naar eXch werden verplaatst.
Na deze transacties stopte de gecompromitteerde hot wallet met zijn activiteiten en werd de website van het bedrijf offline gehaald voor onderhoud.
Helaas is dit security lek niet de eerste voor FixedFloat. Op 16 februari had de cryptobeurs te maken met een inbreuk op de security die leidde tot een verlies van 26 miljoen dollar.
“Het beveiligingslek bij FixedFloat suggereert een probleem met de toegangscontrole, vergelijkbaar met een eerdere hack op 16 februari. In beide incidenten leidde ongeautoriseerde toegang tot de hot wallet tot het opnemen van sterke bedragen. Met name tokens die op de zwarte lijst stonden, zoals USDT en USDC, werden snel omgewisseld om te voorkomen dat ze werden bevroren, terwijl DAI direct op eXch werd gestort zonder conversie. Dit patroon wijst op een gerichte uitbuiting van kwetsbaarheden in de toegangscontroles van het systeem,” vertelden analisten van Cyvers aan BeInCrypto.
Lees meer: Risico’s op DeFi-uitleenprotocollen identificeren & onderzoeken
FixedFloat erkende de inbreuk en schreef deze toe aan dezelfde tegenstanders die verantwoordelijk waren voor het incident in februari. Ondanks verscherpte security maatregelen sinds de laatste aanval, maakten de hackers gebruik van een kwetsbaarheid in een service van een derde partij.
De cryptobeurs benadrukte dat de gestolen fondsen dienden als operationele liquiditeit voor de dienst. Het verzekerde ook dat het non-custodial service model van FixedFloat assets van gebruikers beschermde tegen directe impact.
“We willen benadrukken dat de financiële verliezen alleen onze service troffen; hackers stalen fondsen om de liquiditeit van de service te waarborgen, dat wil zeggen dat de fondsen van het bedrijf en de gebruikersfondsen niet werden aangetast. We willen ook benadrukken dat FixedFloat niet de functies van een custodial service uitvoert, dat wil zeggen dat het geen fondsen van gebruikers opslaat,” benadrukte FixedFloat.
Lees meer: De 14 Beste No KYC Crypto Exchanges in 2024
De exchange voert momenteel een grondig onderzoek uit naar de hack. Hoewel de details schaars blijven, wil FixedFloat zijn security verbeteren om toekomstige aanvallen te verijdelen. Het bedrijf verzekerde zijn gebruikers dat het maatregelen neemt om zijn verdediging te versterken en risico’s te beperken.





