Slechts ongeveer 12% van de Shiba Inu adressen zijn winstgevend. De overgrote meerderheid van ongeveer 77% van de SHIB-adressen staat in het rood.
De meerderheid zou verlies lijden als ze hun SHIB-tokens tegen de geldende prijs zouden verkopen.
Shiba Inu-adressen: Meer dan 77% lijdt verlies
Interessant is dat een relatief aanzienlijk deel van de SHIB-adressen zich op een break-even punt bevinden, met ongeveer 11% van de adressen noch winst noch verlies tegen de huidige marktprijs.
Actieve adressen dalen in 7 dagen
Bovendien was er in de afgelopen zeven dagen een daling van ongeveer 9,5% tot 9,7% in het aantal nieuwe, actieve en adressen zonder SHIB-saldo.
Groei Shiba Inu adressen stagneert
De algemene uitbreiding van Shiba Inu-adressen binnen het SHIB-netwerk vertoont tekenen van stagnatie, waarbij het gemiddelde aantal adressen met SHIB-tokens al enkele maanden rond de 1,24 miljoen blijft hangen.
Afnemende Telegram gebruikers en toenemende negativiteit
De Shiba Inu Telegram groep ervaart een opmerkelijke daling in het aantal gebruikers, vergezeld door een opmerkelijke verslechtering van het sentiment.
Het aantal negatieve Telegram-berichten over Shiba Inu is nu bijna twee keer zo groot als het aantal positieve, met 239 negatieve berichten tegenover bijna 151 positieve berichten in de afgelopen zeven dagen.
Handel met AI – 9 beste AI Crypto Trading Bots om je winst te maximaliseren
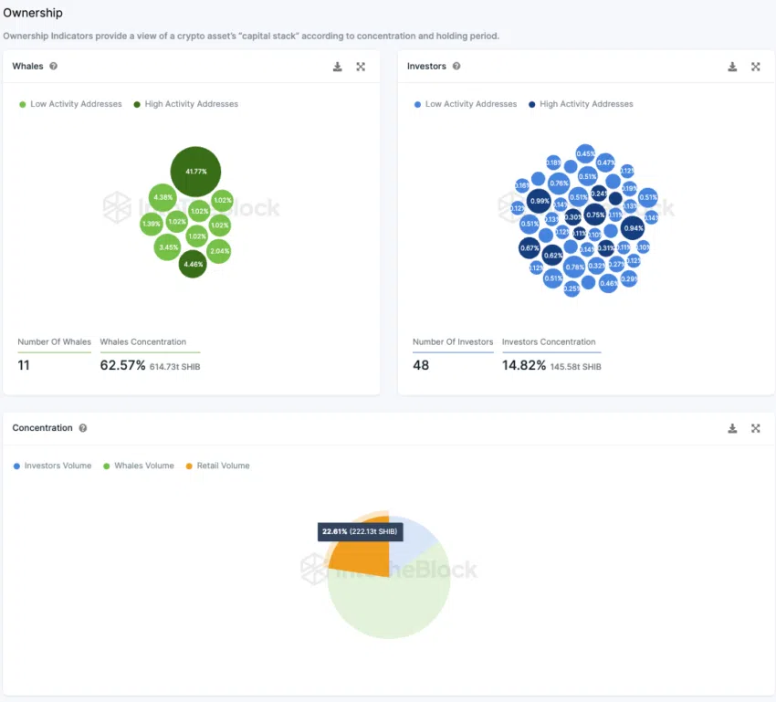
Particuliere beleggers bezitten 36% van SHIB-tokenvoorraad
Het analyseren van de eigendomsverdeling van Shiba Inu Coins over verschillende categorieën – kleine beleggers, grote beleggers en walvissen – laat een intrigerend landschap zien. Ongeveer 41,77% van de totale voorraad bevindt zich op inactieve adressen en is dus uit circulatie genomen.
Deze dynamiek beïnvloedt ook andere eigendomsverhoudingen. Bijna 48 grote beleggersadressen bezitten samen ongeveer 25% van het circulerende aanbod van SHIB. Ondertussen controleren tien walvissen bijna een derde van het aanbod, terwijl kleine beleggers bijna 40% van de totale distributie van de token in handen hebben.
Hier geven “walvissen” adressen aan van meer dan 1% van het totale tokenaanbod. Terwijl grote beleggers tussen 0,1% en 1% bezitten en particuliere beleggers minder dan 0,1%.





